
氯化車間危險氣體監測及預警系統
易燃易爆的氣體、氯氣和有毒氣體的危害,在氯化行業的絕大多數企業中普遍存在,這一現象是由氯化行業本身固有的特點所決定的。多數氯化企業所處理的大量原材料、中間體和產品,自身具有易燃、易爆、有毒的性質;生產、儲存和輸送等工藝過程,許多都是處于加溫(或低溫)、加壓(或負壓)、催化、化學反應等易燃易爆的非常狀態條件下,且容易揮發出有毒的氣體。由于多數氯化企業中不可避免存在火災爆炸的潛在危險及有毒氣體對人體的傷害,火災爆炸事故及有毒氣體的泄露常常造成嚴重的破壞后果,因此防火防爆防毒氣在化工安全中具
系統概述
霍尼艾格氣體檢測有限公司根據自己在安防及智能監控方面積累的多年工程經驗,針對氯化車間安全監控的需要,開發出適應氯化車間危險氣體監測及預警的系統,針對氯化車間的易燃氣體、易爆氣體、有毒氣體、氯氣進行實時在線監控分析,形成直觀結果,使生產管理人員掌握化工生產車間的危險氣體實時動態信息,并能查詢危險氣體在過去時間的變化動態,對可能引發危險事故的因素及時排除,把危險控制在始發階段,以實現化工生產的安全、持續、高效進行。
該系統的開發應用,為化工企業的安全生產提供保障,為企業生產效率的提高提供強有力的支持。同時也為化工企業的生產人員提供一個安全的環境,有毒氣體、易燃易爆氣體、粉塵控制在安全值下,達到現代化氯化企業的安全及環境控制要求。
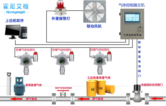
系統組成結構
根據系統應用的需要,我們把氯化車間危險氣體監測及預警系統分為四個部分:
ⅰ.氯氣檢測儀HNAG1000-CL2-F ;ⅱ.氣體控制器HNAG6500-F;ⅲ.數據匯集及處理平臺系統;ⅳ.預警系統。
信息采集系統
氯化車間信息采集系統通過安裝在車間的防爆型工業探測器,實時采集化工生產車間中有毒氣體、易燃易爆氣體濃度信息,
并通過傳輸網絡發送到后端管理平臺,經過后端管理平臺的處理,形成直觀的結果,供生產管理人員做調度決策使用。
氯化車間生產車間危險氣體感應器的布置,是根據各個氯化車間生產化學品的不同及其不同的生產工序,按需要布置粉塵感應器、有毒氣體感應器、易燃氣體感應器、易爆氣體感應器、并可配備手持檢測終端(方便安監人員隨時隨地檢測)。
3.2 傳輸網絡
傳輸網絡系統包括有線或無線傳輸,可根據實際需要靈活選擇。其主要作用使把信息采集系統采集的數據及視頻信息實時、準確的傳輸到數據匯集及處理平臺。它構成了信息采集系統及后端管理平臺之間的橋梁。
3.3 數據匯集及處理平臺系統
數據匯集及處理平臺系統由軟件和硬件兩部分構成,硬件主要包含承載數據及軟件運行的服務器、UPS電源、路由器、防火墻、大屏顯示設備等,軟件是該系統的靈魂,控制著前端數據的采集、中間數據的傳輸、管理平臺的數據處理、預警系統的運行及預警處理預案的啟動。
氯化車間危險氣體監測及預警系統軟件平臺完全基于B/S結構設計,為生產廠區安全管理人員提供完善的操作平臺,同時,為廠區其他普通人員定制基于B/S結構的瀏覽模塊。系統通過權限訪問,提高系統運行的安全性。系統可實時、準確、高效地監測生產車間的危險氣體信息及生產生產車間視頻信息等參數,并對數據整編入庫、分析處理,形成結果,供決策人員使用。
系統包含以下幾個子系統:
1、生產車間危險氣體監測子系統
2、氯化車間基礎信息查詢子系統
3、監視分析和預測預報子系統
4、預案啟動和響應子系統
3.4 預警系統
預警系統的運行是根據感應器監測數據及數據處理平臺形成的結果,當數據達到設定報警值時,預警系統會自動啟動,決定預警級別及范圍(生產車間或廠區)。并根據系統設定,啟動排氣扇、噴淋系統 或停止生產等預案。
預警級別設置:預警級別根據生產車間監測數據決定,并在生產車間和監控室同時實現預警,并通過監測數據進行判斷是否在生產廠區預警。
指示報警器級別設置:危險氣體一級預警、二級預警設置不同是濃度限值和不同的預警聲光模式。并可在一級預警或二級預警時聯動排風機或其他預案處理系統運行 。
系統設計注意事項
氯化車間危險氣體監測及預警系統是一個以監控化工生產車間安全狀況的系統,本身的設計必須具備很高的安全要求,因此,在系統設計安裝時,以下幾個方面的問題需要特別關注:
感應器選取原則:根據氯化車間生產工序及生產工藝,分析其產生的有毒、易燃、易爆氣體種類,根據不同的氣體種類及監測精度要求,選擇不同的感應器。
感應器布置原則: 檢測比空氣重的體檢測器,應靠近泄漏點,其安裝高度應距地坪(或樓地板)0.3~0.6m。檢測比空氣輕的氣體檢測器,其安裝高度應高出釋放源 0.5~2m。檢測器應布置在無沖擊、無振動、無強電磁場干擾、易于檢修的場所,安裝探頭的地點與周邊管線或設備之間應留有不小于 0.5m 的凈空和出入通道。
監測點的選擇:
1、 一般原則:根據氣體的理化性質、釋放源的特性、生產場地布置、地理條件、環境氣候、操作巡檢路線等條件,選擇氣體易于積累和便于采樣檢測之處布置。
2、 控制室、機柜間、變配電所的空調引風口、電纜溝和電纜橋架進入建筑物房間的開洞處等可燃氣體和有毒氣體有可能進入建筑物的地方,宜設置檢測器。
3、 可能積聚比空氣重的可燃氣體、或有毒氣體的工藝閥井、地坑及排污溝等場所,應設檢測器。
危險氣體感應器技術要求:
1、 感應器配備的聲光報警設備,能直接或間接地接收可燃氣體和/或有毒氣體檢(探)測器及其他報警觸發部件的報警信號,發出聲光報警信號,并予以保持。
2、 感應器可采用220v現場供電,也可采用12~24VDC本安電源供電。
4、 感應器的輸出宜選用數字信號、觸點信號、4~20 毫安信號和毫伏信號。ⅳ.感應器測量精度及范圍達到監測要求。
報警指示器的選用:
報警指示器能直接或間接地接收氣體檢測器及其他報警觸發部件的報警信號,發出聲光報警信號,并予以保持。聲光報警信號應能手動消除,再次有報警信號輸入時仍能發出報警。多點式指示報警設備應具有相對獨立、互不影響的報警功能,并能區分和識別報警場所位號。當報警指示器出現故障時,指示報警設備應能發出與危險氣體濃度報警信號有明顯區別的聲、光故障報警信號。
第一:系統的優勢
我公司憑借在安防及智能化工程設計及建設方面的多年經驗,開發出的氯化車間危險氣體監測及預警系統具有以下優勢:
(1)預警級別設置靈活:系統可根據需要設置多級預警級別及范圍,并可在不同的預警級別選擇聯動不同的處理預案。
(2)系統兼容性好,可擴展性強:系統采用全模塊化設計、標準的借口,支持參數化配置,支持組件及組件的動態加載,在技術和系統容量上留有充分擴展余地。支持多種硬件平臺,采用通用標準開發平臺開發,具備良好的可移植性,支持與其它系統的數據交換和共享,支持與其它商品軟件的數據交換。
(3)系統安全性好:質量好,品質好的元器件。
第二:系統的應用范圍
根據不同的劃分方式,我公司開發的氯化車間危險氣體監測及預警系統的應用范圍可分為以下幾種:
1、系統應用的地域范圍:該系統可以應用于一個單獨的化工生產車間;也可同時對擁有多個化工生產車間的氯化車間區進行監控預警。
2、系統應用的廠區種類:石油化工企業、農藥類化工企業、堿化工企業、煤化工企業、磷化工企業、涂料類化工企業、化肥類化工企業、日化類化工企業等。
3、系統監控的氣體種類:有毒氣體、易燃氣體、易爆氣體、粉塵及生產車間視頻信息。
最后我們來說下安裝的一些問題:
不管檢測的介質是可燃氣體還是有毒氣體,如果安裝數量小于4臺的,一般建議客戶選用分線(4-20ma)的連接方式,此鏈接使用的連接線規格為,3X1平方RVVP信號電纜屏蔽線,如圖所示:
如果安裝數量大于4臺的話,建議選用總線485的連接方式或者無線傳輸的方式,如果采用485,那么連接線規格為4X1平方RVVP信號電纜屏蔽線,如圖
如果采用無線傳輸,那么大概示意圖如下:
具體不管哪一種連接方式,購買之前和廠家溝通好安裝方案。
小結
在現代化的化工裝置中,易燃易爆和有毒氣體的監測與預警系統已經得到較多的應用,為化工生產的安全起到一定的保障作用,但是其覆蓋范圍較小、監測因子及預警范圍都有一定的局限性。我公司開發的氯化車間危險氣體監測及預警系統,監測因子全面、覆蓋范圍靈活多變、預警范圍廣泛、預警方式多樣,它的應用,必定為氯化車間的安全生產保障提供更可靠的平臺,為氯化車間的環境控制提供更好的技術手段,使氯化車間真正達到現代氯化車間安全環保的要求。





