

二、氨氣對家畜的危害
1、極易溶解于水,水溶液呈堿性。養殖場中 NH3 主要由糞便,飼料等含氮有機 物分解產生。低濃度氨可使呼吸和血管中樞興奮,高濃度可使中樞神經系統麻痹, 引起中毒性肝病和心肌損傷。低濃度氨氣長期作用于畜禽,可導致畜禽抵抗力降 低,發病率和死亡率升高,生產力下降。 2、氨氣在養殖場中常被溶解或吸附在潮濕的地面、墻壁和家畜粘膜上,當養殖 場內溫度升高時,溶解在水中的氨與水分離,對空氣形成二次污染,并會再次附 著在家畜的粘膜上。 3、尿中的尿素(糞中微生物蛋白含的氮化合物比尿中的尿素氮難降解,這里不考 慮糞氮產生的尿素)降解產生氨氣(NH3);低濃度的氨氣對皮膚和粘膜有刺激作用,常易溶解在家畜的呼吸道粘膜和眼結膜上,使粘膜充血、水腫,引起結膜炎、 支氣管炎、肺炎、肺水腫。 氨氣還影響肉雞的生長、蛋雞的產蛋,使破蛋率升高,發病率提高。如雛雞在無 氨的環境中接觸新城疫病毒,只有 40%受感染;在含 15.2mg/m3 氨氣的舍內飼 養 3d 的雛雞,接觸新城疫病毒可達到 100%感染。
三、硫化氫介紹
豬群長期處于高濃度硫化氫的環境中,會引起嘔吐、惡心、腹瀉等癥狀;長期處 于低濃度硫化氫環境中,會變得怕光、喪失食欲、神經質;但合適的硫化氫濃度 對于養豬場的發病率控制有著一定的影響。 霍尼艾格硫化氫變送器采用進口一線大品牌電化學硫化氫傳感器,具有反應迅速 靈敏、抗干擾能力強的特點,經過我司獨有的補償算法、多段標準氣體標定,亦 具有長壽命、高精度、高重復性和高穩定性的特點。
四、二氧化碳介紹
二氧化碳本身是沒有毒性的,但是當豬群長期生長在高濃度二氧化碳的環境中, 會降低它們的生長性能,若豬群的體質下降會容易感染各種慢性的傳染病;當養 豬場內的 CO2 濃度過高時,會引起豬群的慢性缺氧,導致其體質下降。 一氧化碳變送器采用新型紅外檢定技術進行 CO2 濃度測量,反應迅速靈敏,避 免了傳統電化學傳感器的壽命及長時間漂移問題,具有準確度高,漂移小,壽命 長的特點。
養豬場氨氣、硫化氫、二氧化碳監控方案
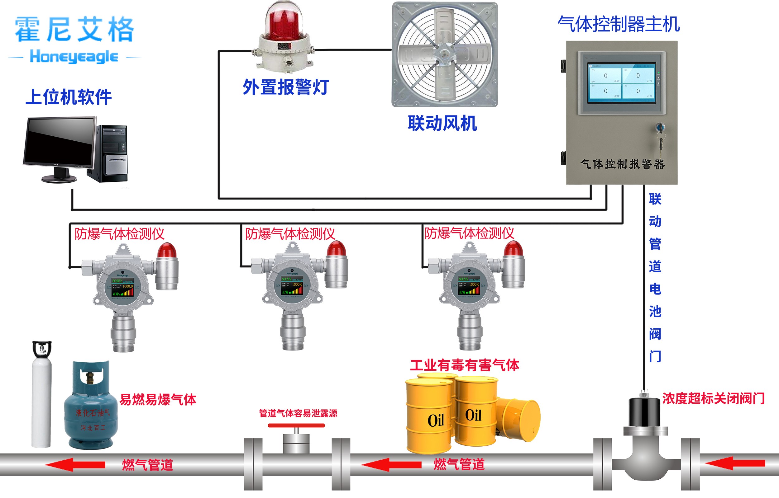
養殖場氨氣濃度監控系統,基于國外高精度進口傳感器技術,采用 HNAG6500 智能監測顯示裝置,HNAG1000-NH3 氨氣傳感器,聲光報警器及實現對養殖場 氨氣的實時采集,4-20mA/RS485 傳輸,現場濃度超標報警。當氨氣濃度超標, 氨氣檢測儀裝置自動驅動聲光報警器,提醒工作人員第一時間采取補救措施,保 證養殖場的氨氣濃度處于正常水平。 在線式氨氣體檢測儀,適用于各種環境中的氨氣體濃度和泄露實時準確檢測,采用進口電化學傳感器和微控制器技術. 響應速度快,測量精度高,穩定性和重復性好等優點. 防 爆接線方式適用于各種危險場所, 并兼容各種控制報警器, PLC, DCS 等控制系統, 可 以同時實現現場報警預警, 4-20mA 標準信號輸出,繼電器開關量輸出; 完美顯示各項技 術指標和氣體濃度值; 同時具有多種極強的電路保護功能, 有效防止各種人為因素, 不 可控因素導致的儀器損壞; HNAG6500 智能監測裝置,是一個新型的智能監測儀器設備,在養殖場氨氣濃 度監控系統中發揮重要作用。它支持連接 2.4.8.16.32 路 HNAG1000-NH3 檢測 儀,如氨氣傳感器,二氧化碳傳感器,氧氣傳感器,光照度傳感器,硫化氫傳感 器,氧氣傳感器、溫濕度傳感器等;有顯示屏,可以實時顯示數據動態。同時, HNAG6500 智能監測裝置可以存儲 10 萬條數據儲存記錄,隨時查看歷史記錄。 故障報警,聯動排風扇,連接電腦!

1.氨氣、硫化氫、二氧化碳檢測儀 HNAG1000-NH3 不要安裝在周圍濃度有過高的 煙霧、噴氣式殺蟲劑(蒸發劑)、可燃性溶劑(涂料)的地方,否則的話亦有可能引 起報警。 2.氨氣、硫化氫、二氧化碳檢測儀不要安裝在排氣口,換氣扇,房門等風量流動 大的地方,這樣有可能會引起氨氣檢測儀精度受影響。 3.氨氣、硫化氫、二氧化碳檢測儀 NAG1000-NH3 不要安裝在水氣,水滴多的地方 (相對濕度在 90%),否則長期如果水氣過高,氨氣傳感器會損壞。 4.氨氣、硫化氫、二氧化碳檢測儀不要安裝在溫度在-30℃以下和 60℃以上的地 方。5.氨氣、硫化氫、二氧化碳檢測儀不要按在強電磁的地方。 深圳市霍尼艾格科技有限公司專注于氣體檢測報警器,易燃、易爆、有毒有害氣體檢 測報警設備、環境監測分析儀器和水質分析儀及提供完整的工業安全和環境監測系統系統解 決方案的專業制造商,是集研發、設計、生產制造、銷售和服務于一體的國家高新技術公司, 公司致力于成為國內最專業的現場檢測儀器及系統解決方案供應商。




