
可燃氣體檢測報警系統與方案
一、計劃概述在化工出產進程中不可避免的存在著烷類,醇類,苯,甲苯,二甲苯,丁酮,乙炔等等各種易燃易爆、有毒有害的氣體,這些氣體一旦走漏或積聚在周圍環境中,將或許引起火災、爆破或人身中毒等惡性事故。為了確保出產和人身安全,應設置牢靠的可燃氣體和有毒氣體檢測報警器,接連監控操控環境中可燃和有毒氣體的濃度狀況,及時發出報警。本檢測報警體系便是為了完結對出產車間、庫房等處的可燃氣體進行實時濃度監測與報警完結和集中統一辦理;需求一套牢靠的可燃氣體檢測報警體系。
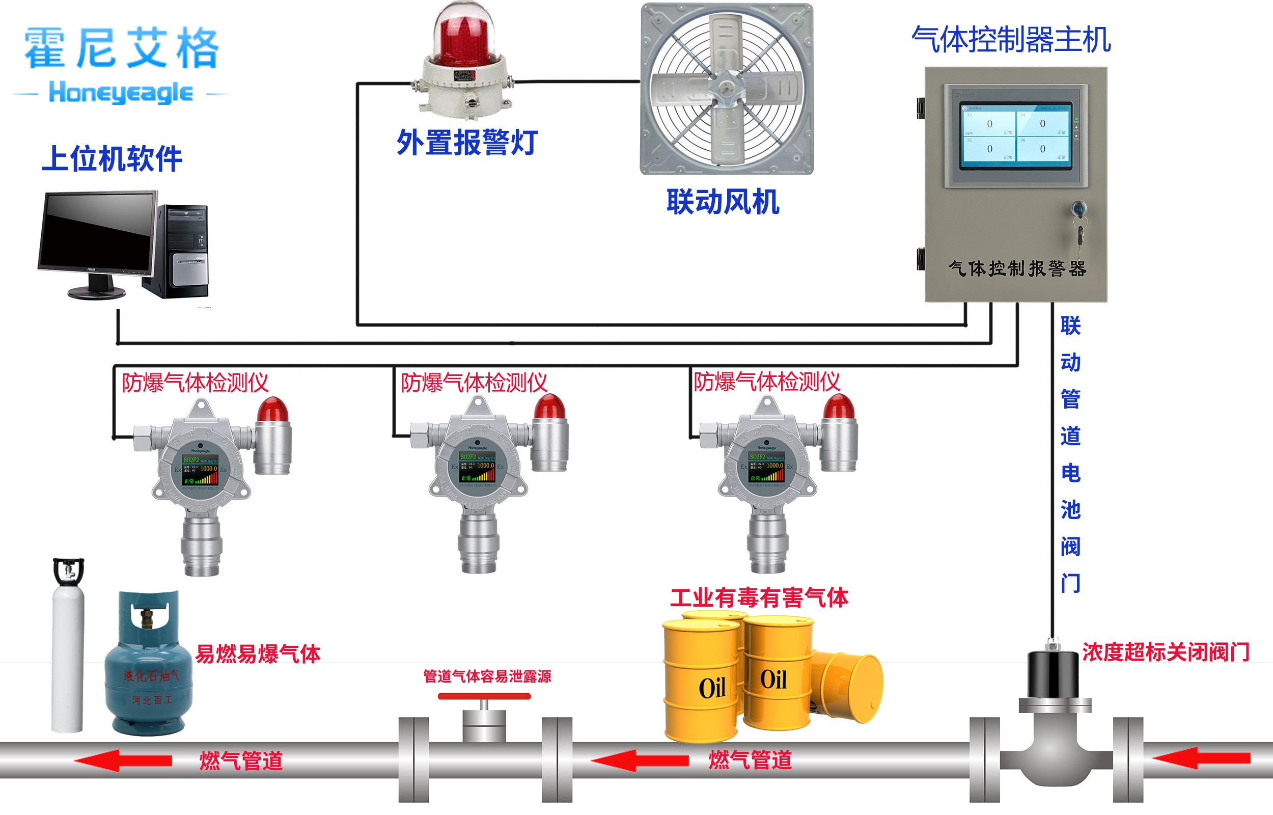
體系主要功用包含:
(1) 實時監測出產車間、庫房等處鄰近可燃氣體和有毒氣體的含量,到達一定濃度時實時報警。
(2) 經過上位機體系監控中心實時觀看油庫的現場狀況。
(3) 在監控中心實時記載以上各監測數據,對數據統一集中辦理。
(4) 并能經過聲光報警、語音報警、LED屏幕顯現等多種方法發出報警信息,及時奉告維護辦理責任人。
(5) 對歷史數據的主動分類整理。
(6)辦理軟件供給事件查詢、告警配置和查詢、環境參數瀏覽。
二、計劃介紹與設計
1、檢測點的定位
首先經過對產車間、庫房等處的詳盡剖析,開始確認設置可燃氣體探測器的最佳方位或必要設置點。詳細到某個設備時可做更詳細的剖析,依據或許走漏的部位,確認可燃體探測器布置的最佳方位或必要設置點,然后確保走漏的可燃氣體充分擴散到檢測器鄰近,使走漏險情及時被探知。
2、可燃氣體探頭的挑選
針對化工常見實際環境與天然條件,選用催化焚燒可燃氣體探測器較為適宜,由于催化焚燒具有輸出信號線性好,指數牢靠,價格便宜,不會與其他非可燃性氣體發生交叉感染,比較合適化工環境類型。
檢測報警體系裝置與完結
整個檢測體系可由檢測器和報警器組成,也能夠結合PLC操控器與組態功用,完結上位機直接觀測被檢測地址實時狀況的長途智能檢測報警體系。此檢測儀器帶有聲光和振動報警功用,依據詳細需求,能夠設置為具有消音和鎖存功用,只經過上位機獲取各檢測點的直觀可燃氣體濃度值。此外檢測體系還能夠經過本身或外接存儲器記載以往的歷史檢測數據。工作人員能夠經過PC機或監控儀器上獲取紅外線可燃氣體探測器所的實時和歷史數據,便于查詢和剖析。當檢測到可燃物濃度到達危險值,可經過PLC操控器主動完結報警器的報警顯現功用。
報警器可選用蜂鳴器、指示燈、指示儀等慣例外表,也有PLC、渙散操控體系、數據收集體系、工業操控計算機或專用報警顯現設備等電子設備。報警器包含信號設定器和亮光報警兩個基本單元。為確保檢測報警體系的牢靠性,報警操控器或信號設定器應與檢測器1對1相對獨立設置,亮光報警單元可與其他外表體系共用,對重要的報警與主動維護有關的報警,應與獨立設置。指示報警設備應裝置在有人值守的操控室、現場操作室內。現場報警器應就近裝置在檢測器地址的區域。
除此之外,在設計檢測器時需求充分考慮其裝置方位的合理性,為以后的運用、維護、檢定供給方便。依據現場的空氣或許環流及空氣流動的上升趨勢,以及廠房的空氣天然流動狀況、通風通道等歸納推測,當發生很多走漏時,依據可燃氣體或有毒氣體在平面上天然擴散的趨勢方向,確認平面方位,再依據走漏氣體的密度并結合空氣流動的方向,確認空間方位。
計劃總結
綜上,本計劃即運用典型的紅外線可燃氣體探測器為引導,完結由檢測器和報警器,結合PLC操控器與組態功用,最終完結上位機直接觀測與操控被檢測地址實時狀況的長途智能檢測報警體系。此外,還可考慮將可燃、有毒氣體檢測報警體系,與火災檢測報警體系合并設置,即設置火災和氣體檢測報警體系。這樣將安全獨立于進程操控,能夠完結聯網,構成一個完整的防火、滅火的消防安全體系,然后確保出產的安全運轉。此種方法安全辦理等級更高,引薦貴項目組考慮運用此方法。
霍尼艾格固定式可燃氣體檢測報警儀HNAG1000系列
產品概述:
HNAG1000型智能固定式(在線式)可燃氣體檢測報警儀,是一款裝置在特定檢測點24h接連對可燃氣體濃度進行檢測報警的多功用化、高智能化、全主動化的高新檢測外表。該儀器具有精確檢測可燃氣體濃度功用,一起具有環境溫濕度檢測,管道裝置檢測減壓限流功用。儀器輸出4-20mA規范電流信號,一起具有RS485(Modbus RTU)信號輸出;兼容各種操控報警器、PLC、DCS等操控體系,可完結長途監控,長途報警、存儲數據等功用。紅外遙控操作,可長途完結調試校準。
● 選用最新納米技能32位微處理器技能,24位ADC數據收集芯片,指令履行達納秒(ns)級;
● 內置32/64GB內存卡,可貯存10萬/20萬組數據,可自定義設置貯存:按時間段、只貯存報警值、悉數數據貯存,貯存滿時新數據替換舊數據,替換時間段可自定義設置;
● 報警值可任意設定,報警方法可選低報警/高報警/區間報警/加權平均值報警;
● 紅外遙控功用,可長途經過遙控器完結對儀器的單一或批量校準、信號輸出模式、報警設置;
● 全量程檢測,凹凸量程主動切換,最低能夠檢測到1ppb、0.001ppm,最高可檢測99.999%Vol;
● 具有4-20mA規范電流信號輸出,一起具有RS485(Modbus RTU)數字信號輸出;
● 儀器自帶紅外通訊接口、USB接口、RS232接口主動識別并與上位機通訊或上傳至電腦,可選配無線紅外打印機,
● 內置220VAC或5VDC或24VDC 1A 繼電器,可聯動操控電器設備;
● 選配無刷真空泵,可主動/手動獨自開啟封閉,微負壓環境可將氣體抽出檢測;
● 具有過載維護功用,接地完全防雷,防靜電磁場攪擾,主動對傳感器進行溫度補償;
● 選配流量計,400Kpa壓力下可直接流通式裝置運用,可自由調整流量;




